产品资讯_烛式自动排渣过滤器工艺流程_产品资讯_新闻中心_新乡市风暴娱乐滤器股份有限公司_新乡市风暴娱乐滤器股份有限公司
新乡市风暴娱乐滤器股份有限公司
400-0089-277
企业新闻
专注环保 把握前沿动态
您的位置:主页 > 新闻中心 > 产品资讯 >

产品资讯

相关栏目:集团新闻 | 产品资讯 | 企业公告

烛式自动排渣过滤器工艺流程

日期:2025-07-05 浏览:


  此过滤器密封性好,使用寿命长,能承受高压,延长工作时间,过滤完毕后可以回收残液等优点。系统采用PLC编程控制,触摸屏操作,过滤全过程实现自动化,采用法国进口滤烛,保证过滤精度。过滤元件采用反冲洗,效果好、方便可靠。

  烛式过滤器的内部设置有多根烛管,(烛管分为金属非金属两种),适合不同场合要求。烛管外套有滤布用来过滤滤液和固体。烛式过滤机过滤后滤饼的干燥/排出、滤布的清洗等都可以全自动运行。由于没有驱动装置、结构简单,所以能够应对过滤面积较大的情况。烛式过滤机配合烛式芯的专利结构设计,可实现壳体内无残液排放,不影响上下批料在滤芯底部没有任何障碍结构,同时底部可手动、气动电动排渣,排渣口很大。而滤芯又垂直安装,非常有利于垂直排渣,是所有过滤设备中最接近全卫生级要求的设备,对于像啤酒澄清、电解液除杂质、金属脱脂除渣、磷化除渣、化工类产品浓缩、增稠等典型应用场合非常适用该系列产品。多种烛式滤芯过滤机结构(不锈钢304,316L,塑料PP,PPS , PTFE等)样式多样,总有一款适合贵司过滤要求。


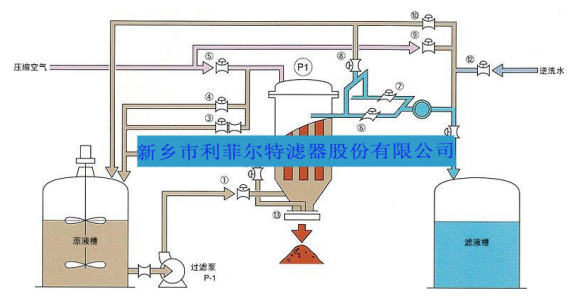
烛式过滤机典型工艺流程图



image






 



新闻中心
  • 集团新闻
  • 行业资讯
  • 专题报道
  • 企业周报刊
  • 产品资讯
  • 企业公告

最新动态

Recent News

  • 第十二届“传承”企业文化——风暴娱乐优秀合伙人内蒙古后花园自驾游25-09-04
  • 风暴娱乐与您相约新疆CACPE2025博览会25-08-22
  • 日本之旅 丨风暴娱乐五年陈合伙人开启度假模式25-07-22
  • 以奋斗之名,赴荣耀之约 | 2025年风暴娱乐优秀合伙人威海之旅25-07-22
  • 2025年风暴娱乐新入职合伙人封闭拓训圆满举办25-06-23

上一篇:造纸行业制浆污水处理工程自清洗过滤器应用
下一篇:砂石过滤器原理及选型
返回列表

在线
咨询

客服热线400-0089-277

AI-icon