烟气脱硫系统_裂解设备_高温裂解设备_新乡市风暴娱乐滤器股份有限公司
新乡市风暴娱乐滤器股份有限公司
400-0089-277

主页 > 产品板块 > 高温裂解板块 > 烟气脱硫系统 >

烟气脱硫系统 产品简介 技术介绍 工艺对比 现场直击 客户案例

产品简介

烟气脱硫系统

烟气脱硫系统

烟气脱硫技术主要包括湿法、干法和半干法三种,其中湿法脱硫技术由于投资和运行成本低、脱除效率高而被广泛应用于工业化烟气脱硫中,目前全球约85%的脱硫工作由湿法脱硫工艺完成。

净化效率 90%以上
咨询电话 400-0089-277

烟气脱硫技术介绍

烟气脱硫技术主要包括湿法、干法和半干法三种,其中湿法脱硫技术由于投资和运行成本低、脱除效率高而被广泛应用于工业化烟气脱硫中,目前全球约85%的脱硫工作由湿法脱硫工艺完成。常用的湿法脱硫技术主要包括石灰石-石膏法,双碱法,氨法,氧化镁法等。

1、石灰石-石膏法烟气脱硫技术

石灰石-石膏法烟气脱硫技术的主要过程包括:首先将石灰石粉末与水按照相应的固液比配制成浆液,然后将浆液通过循环泵送入脱硫塔内,石灰石浆液与烟气逆流接触,烟气中的二氧化硫和石灰石反应生成亚硫酸钙,最后经烟气中含有的氧气氧化成硫酸钙,硫酸钙大量生成而达到饱和后结晶生成二水硫酸钙,得到脱硫的副产物石膏,烟气中的二氧化硫也被脱除,烟气得到净化后排入大气中。石灰石-石膏法脱除烟气中二氧化硫的过程主要涉及二氧化硫在水中的吸收和解离、碳酸钙和二氧化硫反应以及HSO3-和SO32-的催化氧化,最终形成石膏。

石灰石-石膏法烟气脱硫工艺流程

石灰石-石膏法烟气脱硫工艺流程

石灰石-石膏法脱硫工艺的优点在于脱硫效率高、原料来源广泛且价廉易得、脱硫性能可靠,在国内外被广泛应用,在烟气脱硫领域中约占90%的份额。石灰石-石膏法脱硫工艺的缺点主要是:容易结垢后堵塞和腐蚀设备、占地面积较大、初期投资费用较高、副产物石膏的附加值低、会产生大量的固废和废水等。

2、双碱法烟气脱硫技术

为了解决石灰石-石膏法脱硫工艺容易结垢而导致设备堵塞和腐蚀的缺点,美国通用汽车风暴娱乐最开始研究开发了双碱法烟气脱硫工艺。目前最常用的是钙钠双碱法,该方法采用氢氧化钠和石灰石联合脱除烟气中的二氧化硫,其中氢氧化钠为第一吸收液,石灰石溶液为脱硫废液处理液,使吸收液能够再生和循环利用。双碱法是一种高效的烟气脱硫技术,含有二氧化硫的烟气和吸收液逆流充分接触后,二氧化硫被脱除,烟气得到净化。

双碱法脱硫设备工艺图

双碱法脱硫设备工艺图

双碱法烟气脱硫工艺的优点在于:不会出现结垢而导致堵塞或设备腐蚀的现象,脱硫速度快、效率高;其不足之处在于增加了投资费用,脱硫原料成本也变高了。

3、氨法烟气脱硫技术

氨法脱硫工艺主要包括吸收、氧化和结晶三个过程。氨法烟气脱硫技术以氨或亚硫酸铵作为吸收液,烟气经过除尘、降温后和吸收液逆流充分接触反应,烟气中的二氧化硫被吸收脱除,烟气得到净化,吸收液中反应生成的亚硫酸氨被空气中的氧气氧化成硫酸氨,富含硫酸氨的吸收液经过浓缩和蒸发结晶后得到硫酸氨副产物。氨法烟气脱硫工艺主要包括二氧化硫的吸收、吸收液再生和吸收产物的氧化三个过程。

氨法烟气脱硫工艺流程

氨法烟气脱硫工艺流程

氨法烟气脱硫工艺的优点在于:反应速度快且脱硫效率高,最高可达到99%左右;吸收剂用量少,利用率高,可达到90%以上;对烟气条件适应性强,适应范围广;硫酸氨可用于生产化肥,脱硫副产物附加值高,经济效益好;无固体废物和废水产生;在工艺运行过程中不会产生结垢和堵塞的情况。氨法烟气脱硫工艺的不足之处在于脱硫成本较高、长期运行会对工业设备产生严重的腐蚀。

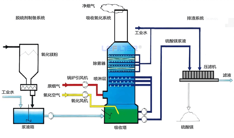
4、氧化镁法脱硫技术

氧化镁法脱硫工艺主要是以氧化镁为原料,将氧化镁粉末与水按照一定的比例混合后熟化生成氢氧化镁浆液,以此作为脱硫的吸收剂。将配制好的氢氧化镁浆液通过循环泵打入脱硫塔中与含有二氧化硫气体的烟气逆流充分接触反应,烟气中的二氧化硫被吸收液反应脱除,烟气得到净化外排,吸收液经过反应生成亚硫酸镁和硫酸镁。此时可以将亚硫酸镁进行脱水和干燥后进行煅烧,亚硫酸镁会分解成氧化镁和二氧化硫,再将氧化镁与水配制成氢氧化镁浆液用作脱硫吸收剂,实现吸收剂的循环利用,同时生成的副产物高浓度二氧化硫可以用来制备硫酸和硫磺。

氧化镁法脱硫工艺流程

氧化镁法脱硫工艺流程

氧化镁法脱硫工艺的优点在于:脱硫效率高,一般情况下能达到95%~98%;投资和运行费用低;副产物能回收后循环利用。其不足之处在于:我国镁资源有限,脱硫原材料氧化镁来源受限,脱硫成本高;除此之外,脱硫废液中含有高浓度的镁离子,后续废水处理困难。

四种方法工艺对比

项目 石灰石-石膏法 双碱法 氨法 氧化镁法
脱硫塔体积 适中 较小
所需脱硫剂 石灰/石灰石 钠碱及石灰 氨水 氧化镁
消耗脱硫剂 石灰/石灰石 钠碱及石灰 氨水 氧化镁
脱硫产物 石膏 石膏 硫酸铵 硫酸镁
脱硫效率
腐蚀问题 较轻 很轻 明显 较轻
系统能耗
是否易结垢 偶然 下游烟道
二次污染问题 明显
工艺的经济性 很好 一般

现场直击

  • 使用现场

  • 视频

  • 烟气脱硫系统生产图1 烟气脱硫系统生产图2 烟气脱硫系统生产图3 烟气脱硫系统生产图4 烟气脱硫系统生产图5

客户案例

  • 桂林半连续式胶粉炼油设备现场
    桂林半连续式胶粉炼油设备现场

    用途:胶粉炼油

  • 云南某企业铝塑裂解现场
    云南某企业铝塑裂解现场

    用途:铝塑裂解

  • 湖南某企业15台设备追加2台烟气脱硫系统
    湖南某企业15台设备追加2台烟气脱硫系统

    用途:废轮胎炼油项目

定制服务流程

根据不同工况,提供定制服务

在线
咨询

客服热线400-0089-277

AI-icon